版权归原作者所有,如有侵权,请联系我们

图文解说水肥一体化

青云物联
农业小达人、农业物联网、农业信息化
收藏

水肥一体化技术是将灌溉与施肥融为一体的农业新技术。狭义来讲,就是通过灌溉系统施肥,作物在吸收水分的同时吸收养分。广义讲,就是把肥料溶解后施用,包含淋施、浇施、喷施、管道施用等。


水肥一体化介绍

图文解说水肥一体化

这是传统灌溉施肥方式

图文解说水肥一体化

应用与未应用水肥一体化技术效果比较

图文解说水肥一体化

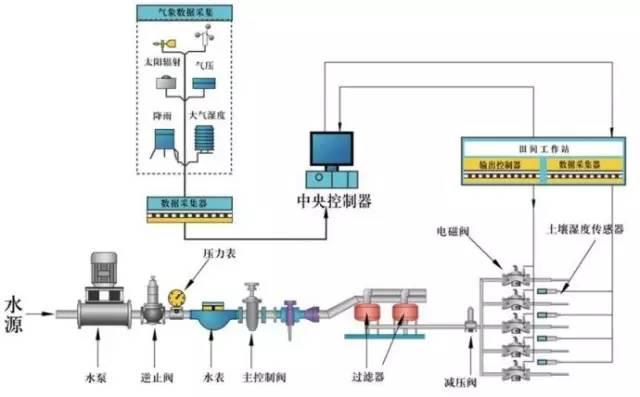
水肥一体化设施介绍

图文解说水肥一体化

内容来自:原创

评论
熊出没007
进士级
做好农业农村管理
2020-07-24
luo兴
举人级
多学点东西讲科学!
2020-07-24
张操操
进士级
水肥一体化技术是将灌溉与施肥融为一体的农业新技术。
2020-07-24